SMARTeeSTORY’s mission is to build an intelligent building automation and control system for historic non-residential buildings. The integrated digital platform will combine monitoring, optimization, user interaction, and digital building tools into a single ecosystem. An important development in the platform is the finalization of one of the core components: TERA’s new cloud monitoring service.
What is the cloud monitoring service?
The Cloud Monitoring Service helps building owners and facility managers understand how their buildings use energy. It gather information from different systems, puts it in one place, and shows it through simple dashboards. This makes it easier to spot unusual behaviours, track improvements and make smarter decisions.
How does the Cloud Monitoring Service work?
The objective of the Cloud Monitoring Service is to provide a unified environment for data analysis and system monitoring, enabling real-time visibility into energy behaviours, performance trends, and operational anomalies. By centralising data from multiple sources into a cloud-based infrastructure, the platform allows stakeholders to monitor key indicators through clear dashboards, interactive charts, and intuitive visual analytics.
Why a Cloud Monitoring Service?
One of the key strengths of the solution lies in its ability to transform complex datasets into accessible insights. Users will be able to explore energy flows, compare consumption and production patterns, and monitor system performance over time through dynamic visualisations. This helps simplify decision-making and supports optimisation strategies for energy efficiency and resource management.


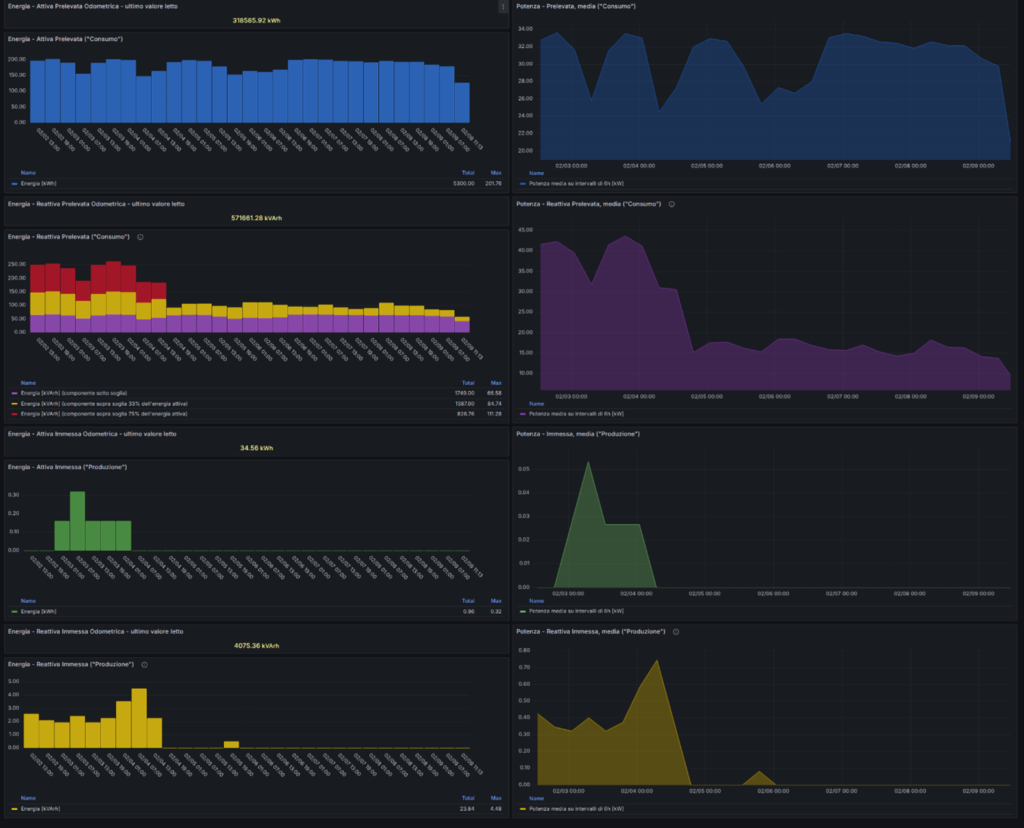
Development previews: graphical visualisations of consumption and production over time
As shown in the development previews, the interface focuses on clarity and usability. Graphical representations of environmental and energy variables and temporal trends allow users to quickly identify irregular behaviours or performance peaks. In simple terms: dynamic charts helps users quickly see when something looks unusual or inefficient.
The upcoming release also showcases our contribution to the project through advanced cloud architecture and data management capabilities. The platform brings together monitoring tools, data storage, and analytics into one system. This makes it easier for operators to continuously observe building performance without juggling multiple tools.
Why This Matters for Building Owners, Cities, and Operators
- Easier detection of unusual energy use
- Faster decision‑making thanks to clear dashboards
- Better long‑term planning based on trends
- Less time needed to gather data manually
Overall, the Monitoring Service makes energy management easier, clearer, and more transparent. Whether you’re a building operator or a city energy planner, it provides the insights needed to act confidently and efficiently.
This service represents an important step toward improving how energy data is collected, visualised, and interpreted across distributed systems, supporting both technical stakeholders and end users in making informed decisions.
Beyond technical monitoring, the Monitoring Service contributes to the broader SMARTeeSTORY vision by enabling data-driven decision processes and supporting the digital transformation of energy management practices. It lays the groundwork for future enhancements, including advanced analytics, automated insights, and intelligent control mechanisms. This release marks an exciting milestone, highlighting how cloud technologies can support smarter, more transparent, and more efficient energy systems.


